В отличие от десктопных программ, решения для оценки производительности в терминале Linux дают более подробную информацию в режиме реального времени о системе в целом (загруженность процессора, использование памяти, дисков и пр.). И вот вам несколько таких инструментов.
Glances

Кроссплатформенный и написанный на Python инструмент показывает в реальном времени инфу о том, как сильно грузится ЦП, забита память, какие процессы запущены, данные по сетевому трафику и т.д.
Вы можете отслеживать состояние ПК локально или удалённо. Также можно подключать различные плагины.
nmon (Nigel`s Monitor)

Простая утилита для оценки производительности системы из командной строки. Она не занимает много места и потребляет мало ресурсов.
Данные о состоянии системы можно «завернуть» в файл, если вы хотите их позже изучить.
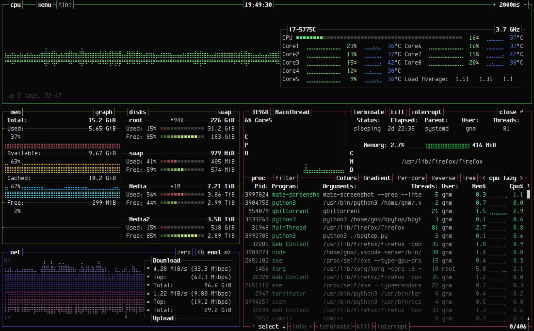
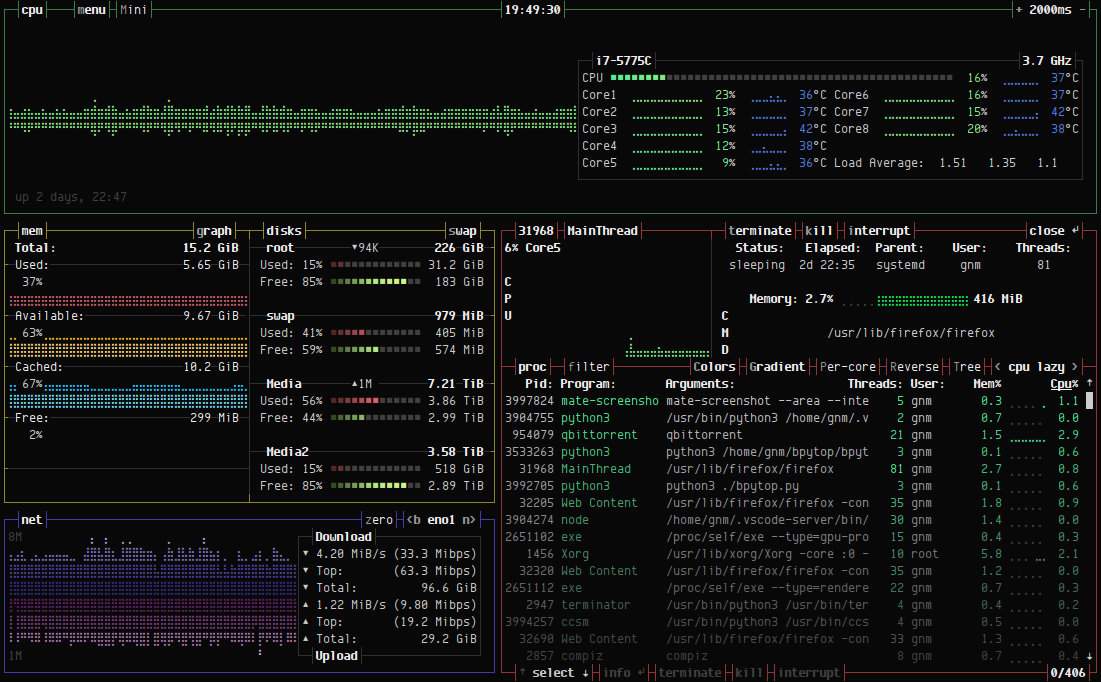
bpytop

Отличный инструмент, написанный на Python, который в режиме реального времени показывает информацию об использовании ресурсов в простом и визуально привлекательном интерфейсе.
bashtop

Старший брат bpytop, который имеет схожий интерфейс, но работает немного медленнее, потому что написан на bash, а не на Python.
atop

Мощный инструмент, который не только позволяет следить за состоянием системы здесь и сейчас, но и просматривать лог-файлы прошлых мониторингов.
Источник: https://www.howtogeek.com/